来源:七彩教育机构
常见的中央空调系统

风冷型和水冷型:

系统比较:

全空气系统:

定风量系统:

优点:可集中进行运行保养·检修;过渡期可采用直接送新风方式;可采取高洁净度的新风。
缺点:风管所占空间大;各空间的温湿度控制难,耗能较大;风机动力要求大。
变风量系统:

优点:可进行个别控制;可节约运转费用;与定风量方式相比,对风机所要求的动力要求小;随负荷变动对应迅捷,使用舒适性高。
缺点:因需VAV装置及空调机调节风量装置,故初期设备投资费用高;风量减少会造成空气分布的不良。
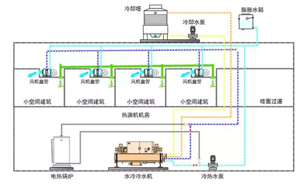
全水系统
制冷和制暖时,使用阀门进行切换。

风机盘管:

优点:可进行个别控制;水管输送形式,输送距离长,安装空间小于风管系统;随负荷变动对应快,舒适性较好。
缺点:水管连接,存在漏水隐患;需要追加新风系统。
水-空气系统:

优点:可对各机组进行调节,实行个别控制;可根据负荷改变增设风机盘管;与全空气系统相比,风管所占空间小。
缺点:各室均设置有机组,保养工作量大;安装水配管,故有可能发生漏水现象;新风送风量少造成全新风制冷运行困难。
多联机系统:
通过室外机对冷媒进行冷却,冷媒经铜管通至室内机,和空气换热对房间制冷/制热。

优点:可进行个别控制,随负荷变动对应迅捷,使用舒适性高;一次换热,直接膨胀式系统,节能性好;施工简便,周期短;日常保养简单。
缺点:设备初投资较高;需追加新风系统。
多联机的定义:
多联机,亦称变冷媒流量多联式空调系统,由一台室外机连接数台不同或相同型式、容量的直接蒸发式室内机,构成一套单一制冷/热循环空调系统,也简称为VRV或VRF。

多联机系统的特点及应用:
特点①:一次换热,无需搬送动力。
一次换热,直接蒸发式系统:
多联机是采用一次换热方式的直接蒸发式空调系统,即冷媒在室外机经压缩后,直接通过室内机与室内侧空气进行热交换,因此系统更节能、高效。

一次换热,无需搬送动力。

不同空调系统的节能性比较:

如前面所说明的那样,空调可分为中央空调和独立空调,在完成将室内的热量移送到室外的任务时,两者所使用的媒介不同。
风冷式中央空调使用空气移送热量,用1kg的空气约可移送2.4kcal的热量。
水冷式中央空调使用水移送热量,用1kg的水约可移送5kcal的热量。
独立空调使用冷媒运输热量,用1kg的冷媒约可移送50kcal的热量,可见效率非常高。
而且,如果采用风冷式中央空调,运输空气的风管都是很大的规格,所以大型建筑物中的整体空调很少采用该种形式,接下来的说明都用水冷式中央空调与独立空调进行比较。
特点②:更符合中国建筑的实际需求。
空调能耗约占大楼总能耗的47%。

部分负荷的构成:
①室内机的开启情况:会议室、洽谈室平时不开启;
加班时需个别开启。

②外气温度的变化(优于设计温度)。

③外气温度的变化+室内机开启情况。

某办公楼全年的建筑负荷特性:

建筑负荷在40~70%间的比例约占全年总时间的70%,而100%负荷只占总时间的3%不到。因此,考虑空调是否节能应该考虑其在部分负荷下的运行效率。
目前各厂家的多联机都是以COP作为宣传的,但是COP只代表了主机满负荷时的工作效率,但是对于一般的建筑来说,空调基本是在部分负荷下进行运转的。以这张(上图表)为例。
不同开启情况的效率:

不同室外温度的效率:
多联机在部分负荷时的效率更高:
额定COP仅仅代表额定工况下,空调系统的能效,而建筑的实际负荷会因为气温变化、人员变动、使用习惯等因素而不断变化。
多联机采用变频技术,则能根据建筑的实际负荷,做出相应的冷/热量输出变化,即“按需输出”,达到最舒适且节能的空调效果。
因此,仅仅用COP来表示多联机空调系统的能效高低,并不合适。
多联机产品的节能评判指标—IPLV(C):
根据GB21454-2008《多联式空调(热泵)机组能效等级及能源效率限定值》,IPLV(C)已成为衡量多联机节能性的权威指标。
IPLV(C)更能体现多联机组的节能性。

IPLV(C)综合反映了多联机在部分负荷下的运行效率,根据统一的方法进行测试,更能合理地体现多联机产品的节能性。
多联机在部分负荷时的效率更高:

变频技术使得空调容量更贴合房间负荷变化;降低空调能耗,减小温度波动。
什么是变频?
变频是用电力半导体器件的通断作用,将工频电源(50HZ)变为另一频率,从而改变电机的转速,达到实现精确控制,按需输出,减少能量浪费的目的。

直流变频和交流变频的区别?
交流变频和直流变频的主要区别是采用电机的不同,交流变频采用交流电机,直流变频采用直流电机。

电机效率比较:

变频技术的应用示例:

从交流电机(诱导型)向高效率的直流电机发展
-驱动直流电机控制技术的发展(120度通电⇒正弦波)
-主要部件的性能提高(高速处理的微处理器、低损失的动力模块)。
-风扇电机的直流变频化。

数码技术—数码压缩机的运行原理:

何谓“负载状态”和“卸载状态”?负载状态是指当PWM阀处于常闭位置时,定涡旋盘与动涡旋盘由于压力的作用而处于啮合状态,此时的压缩机就像定频涡旋压缩机一样工作,传递100%的能量。卸载状态是指当PWM阀处于常开状态时,定涡旋盘与动涡旋盘处于分离状态,致使冷媒从平衡管旁通,此时压缩机不做功,因此能量输出为0%。
由于压缩机一直交替处于负载状态(输出容量为100%)和卸载状态(输出容量为0%)2种状态,在负载状态下,压缩机满容量输出(1);而在卸载状态下,压缩机无输出(0)。在设定的周期里,压缩机这种在1和0之间的转换,称之为数码涡旋。
数码涡旋压缩机的变容控制方式:
-通过控制卸载与负载时间的比例来达到不同的能力输出。
-当周期时间为20s时,10%、50%、100%负荷时的运转情况如下所示:

数码涡旋压缩机一个工作“周期时间”包括“负载状态”时间和“卸载状态”时间,这两个时间的不同组合决定压缩机的容量调节。通过改变这两个时间,就可调节压缩机的输出容量(10%~100%)。例如:在20秒的周期时间内,若负载状态时间为10秒,卸载状态时间为10秒,则压缩机调节量为(10×100%+10×0%)÷20=50%。
特点③:精确的冷媒控制。
精确的冷媒控制技术:根据多联机系统运转状态判断冷冻油的滞留位置、油回收时的流速、冷媒干燥度等,使压缩机、电子膨胀阀获得最佳控制。

影响冷媒控制的因素:
室内机的组合不确定;运转状况不确定;各配管长度不确定;广泛的运转范围。
多联机的冷媒控制概要:
由传感器获取运转状态信号,由微机处理后对压缩机进行控制。按照不同室内机的运行要求进行精确控制。

用传感器信号监视设备状况,对压缩机等部件发出明确的指示。

冷媒流量的确定的过程:
电子膨胀阀:精确控制冷媒(0.043g/pulse)

计算出不同房间制冷或制热运转时的电子膨胀阀开度。
电子膨胀阀的冷媒控制方式:

特点④:活用热泵技术。
中国各类建筑能耗比例:

多联机系统的其他特点:
系统构成更简单,便于设计、安装及维护:
多联机系统构成简单,室内外机仅需由冷媒管连接,设计简单,且安装节省空间,缩短施工周期。

系统构成设备比较:

多联机对层高的要求低,更节省吊顶空间:

多联机由于使用细小的冷媒管进行连接的,无需大型的风管系统,所以对建筑的吊顶空间要求低,可以有效提高空间的利用率。对于大型的建筑来说,收益更明显。
施工周期缩短,减少人力物力:

【估算条件】:
建筑:8,000㎡办公大楼;安装人员:5人/天。
多联机:44Hp室外机x10台+天花板嵌入式室内机。
中央系统:100Hp冷水机×4台+250kw锅炉×4台+天花板嵌入式风机盘管。
分期施工更灵活:
多联机空调系统设计灵活,在安装时可根据入驻时间的不同,分时段施工。如此一来,即能保证已入驻用户的空调效果,又不影响其他区域施工,同时避免了初投资过大以及多余能源的浪费。

各层的施工互不影响:
每套系统可独立进行安装、调试和运行,同时,系统配管预先在工厂组件化完成,在现场组合即可,如此一来安装便利,且每个区域空调使用互不影响。

超长冷媒配管:多联机系统具有超长的冷媒配管可供设计,能根据不同的空调需求,灵活划分系统,广泛运用于办公、商铺、医院、场馆、学校、住宅等各种场合。
系统安装灵活:

控制更节能:多联机系统的每台室内机都可单独进行控制,如开/关、温度设定、运转模式、风量及定时功能等,避免了传统中央空调“一开全开”的现象,让空调使用更节能。

智能集中控制系统:多联机系统可配合智能集中控制系统使用,即可实现单独管理,又可集中管理,空调使用更节能,运行更可靠。

智能管理功能主要分为以下三方面:集中控制、自由划分、故障检测,约有50个功能点。

电量划分功能:
现状:简单的按照空调面积或者空调使用时间进行电量划分,进而导致电量划分不公平,最终发展为不合理的空调使用习惯。

日程设定管理:
空调依据已设定的管理日程自动切换开关状态,可以有效避免忘记关闭空调的现象。

温度上下限及权限管理:
租户可以在物业设定的温度范围内进行室内空调温度调节,从而有效避免了由于个人原因或误操作造成的设定温度过高/低,导致众人的不适以及能源的浪费。

节能政策:制冷26度以上。
正常上班时:设定到26度,遥控器不可设定。
加班时:可自行开启加班区域的空调。
空调控制系统的比较:
多联机系统是包含室外机・室内机・控制系统的综合空调系统

热源分散,运行稳定可靠:

然而,不管采取什么手段,都会有问题发生的可能性。为降低风险必须尽量考虑空调系统的分散化。对于不能分散的中央空调,必须预备一套备用的热源机。
轮换运转技术:多联机系统通过轮换运转技术,均衡了各室外机模块的运行时间,延长了空调系统的使用寿命,降低了故障率。

双后备运转技术:多联机系统室外机的二个或三个压缩机中,若有一个发生故障,其余的压缩机也能进行紧急运转;另外,若一台室外机模块发生故障,其他模块也能紧急运转。

热回收变频多联机:
热回收变频多联机采用的是制冷剂三管制系统,即系统的制冷剂共用管由高压气管、低压气管和液态制冷剂管三根管道组成,并采用了BS机附装在各单个或一组室内机上,使单个或一组室内机可根据自身实时的制冷或制热的要求。

水源热泵多联机:
相当于变频多联机室外机组的热源机组,把直接膨胀盘管与中央空调热源的冷热水通过热交换,进行个别空调的系统。
适用场合:室外机组的设置场所受制约较多的大楼、寒冷地区等内机需求个别控制的场合。

冰蓄冷多联机:
把蓄冰槽连接在VRV系统中,利用直接膨胀系统的冰蓄冷多联机:
此系统通过夜间制冰,把冰融化时产生的溶解热利用于白天制冷。由于使用了高效率的冰蓄冷,与中央空调方式相比,设备容量及设置空间都极其小,从而至今为止一些仅用于大型建筑的冰蓄冷空调在小型项目中变得简单易行。

多功能多联机空调系统—集空调、地暖、热水于一体的智能化中央空调系统:

特别声明:本网站转载的所有内容,均已署名来源与作者,版权归原作者所有,若有侵权,请联系我们删除。凡来源注明低碳网的内容为低碳网原创,转载需注明来源。